共计 1038 个字符,预计需要花费 3 分钟才能阅读完成。
0x00 事件
帮助朋友搭建了博客,运行过了一段时间,准备发个网站分析报告给他。
有效的数据只有 Nginx 的访问日志,于是使用决定 GoAccess 工具对这个日志进行分析,
0x01 安装
吾使用的是 CentOS,使用 yum 源进行安装即可。
$ yum -y install goaccess
其他平台可参考官方下载:https://goaccess.io/download
0x02 使用
1、确定日志格式
从 Nginx 的配置中可以查看日志文件的格式:
log_format main '$remote_addr - $remote_user [$time_local]"$request" '
'$status $body_bytes_sent"$http_referer" '
'"$http_user_agent" "$http_x_forwarded_for"';
日志文件内容:
223.104.189.167 - - [07/Aug/2019:03:03:02 +0000] "GET /favicon.ico HTTP/1.1" 200 5 "https://www.example.com/" "Mozilla/5.0 (Windows NT 10.0; Win64; x64) AppleWebKit/537.36 (KHTML, like Gecko) Chrome/74.0.3729.131 Safari/537.36"
2、使用命令并加上格式化参数
$ goaccess -f access.log --log-format='%h %^ %^[%d:%t +0000]"%r"%s %b"%R""%u"' --date-format='%d/%b/%Y' --time-format='%H:%M:%S' -d -a > test.html
$ ls
access.log test.html
参数说明:
-f
指定输入日志文件的路径。--log-format
指定日志格式字符串。--date-format
日志格式日期。它们都以百分号(%)开头。--time-format
日志格式时间。它们都以百分比(%)开头。-a
按主机启用用户代理列表。-d
在 HTML 或 JSON 输出上启用 IP 解析器。
格式化参数主要为日志格式化 –log-format、日期格式化 –date-format 和时间格式化 –time-format。
在 https://goaccess.io/man#custom-log 可以查找 %* 对应的 说明符。
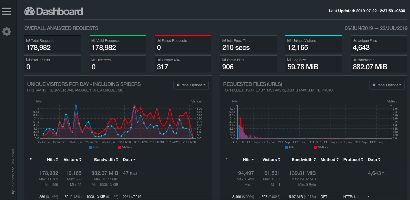
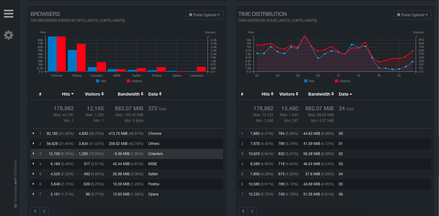
3、查看分析文件
最后在浏览器中打开 test.html 文件,就能看到访问日志的具体分析:


:
正文完
星哥玩云-微信公众号






