共计 5296 个字符,预计需要花费 14 分钟才能阅读完成。
Orabbix 是一个用来监控 Oracle 数据库实例的 Zabbix 插件。(插件安装在 zabbix-server 端)
下载地址:http://www.smartmarmot.com/product/orabbix/download/
zabbix-server 上操作
Orabbix 是通过 JDBC 去连接 oracle 数据库,然后过滤想要的数据,所以需要 jdk 环境
我测试过 jdk1.7 和 1.8 都可以,直接 yum 安装,或者下载 rpm 包,rpm -ivh 安装,都可以
这里,我是直接 rpm 安装的,
[root@zabbix ~]# rpm -ivh jdk-8u102-linux-x64.rpm
Preparing… ########################################### [100%]
1:jdk1.8.0_102 ########################################### [100%]
在 /opt 目录下新建一个 orabbix 目录:
[root@oracle orabbix]#midir -p /opt/orabbix
(建议在此目录下,如果放置其他目录稍后需要更改 orabbix 的启动文件 orabbix, 启动文件默认写在 opt/orabbix 目录下)
[root@zabbix opt]# cd orabbix/
上传 orabbix-1.2.3.zip
[root@zabbix orabbix]# ls
orabbix-1.2.3.zip
解压
[root@zabbix orabbix]# unzip -q orabbix-1.2.3.zip
[root@zabbix orabbix]# ls
conf init.d lib orabbix-1.2.3.zip orabbixw.exe run.sh uninstall.cmd
doc install.cmd orabbix-1.2.3.jar orabbix.exe run.bat template
授权
[root@zabbix orabbix]# cd ..
[root@zabbix opt]# chmod -R a+x orabbix/
[root@zabbix ~]# cd /opt/orabbix/conf/
[root@zabbix conf]# ls
config.props log4j.properties query_a_1.props query_b.props query.props
config.props.sample log4j.properties.sample query_a.props query – Copy.props query.props.sample
[root@zabbix conf]# cp config.props.sample config.props
编辑配置文件:
[root@zabbix conf]# vim config.props
源配置文件
[root@zabbix conf]# egrep “^[a-Z,1-9]” config.props.sample
ZabbixServerList=ZabbixServer1,ZabbixServer2
ZabbixServer1.Address=IP_ADDRESS_OF_ZABBIX_SERVER
ZabbixServer1.Port=PORT_OF_ZABBIX_SERVER
ZabbixServer2.Address=IP_ADDRESS_OF_ZABBIX_SERVER
ZabbixServer2.Port=PORT_OF_ZABBIX_SERVER
OrabbixDaemon.PidFile=./logs/orabbix.pid
OrabbixDaemon.Sleep=300
OrabbixDaemon.MaxThreadNumber=100
DatabaseList=DB1,DB2,DB3
DatabaseList.MaxActive=10
DatabaseList.MaxWait=100
DatabaseList.MaxIdle=1
DB1.Url=jdbc:oracle:thin:@server.domain.example.com:<LISTENER_PORT>:DB1
DB1.User=zabbix
DB1.Password=zabbix_password
DB1.MaxActive=10
DB1.MaxWait=100
DB1.MaxIdle=1
DB1.QueryListFile=./conf/query.props
DB2.Url=jdbc:oracle:thin:@server2.domain.example.com:<LISTENER_PORT>:DB2
DB2.User=zabbix
DB2.Password=zabbix_password
DB2.QueryListFile=./conf/query.props
DB3.Url=jdbc:oracle:thin:@server3.domain.example.com:<LISTENER_PORT>:DB3
DB3.User=zabbix
DB3.Password=zabbix_password
DB3.QueryListFile=./conf/query.props
修改之后
[root@zabbix conf]# egrep “^[a-Z,1-9]” config.props
ZabbixServerList=ZabbixServer1 #(zabbixserver 的名字,下行中 address 和 port 都引用到了这个名字,所以下面两行的前缀名字要与这里的名字保持一致)
ZabbixServer1.Address=127.0.0.1 #我这里就是在 zabbix server 上面操作的,所以这里是 127.0.0.1
ZabbixServer1.Port=10051 #zabbix server 的服务端口
OrabbixDaemon.PidFile=./logs/orabbix.pid
OrabbixDaemon.Sleep=300
OrabbixDaemon.MaxThreadNumber=100
DatabaseList=172.20.10.183-oracle,192.168.56.99-oracle #这里很重要,跟下面的对应上
DatabaseList.MaxActive=10
DatabaseList.MaxWait=100
DatabaseList.MaxIdle=1
172.20.10.183-oracle.Url=jdbc:oracle:thin:@172.20.10.183:1521:orcl #172.20.10.183 oracle 数据库的地址,1521 端口,orcl 数据库实例名
172.20.10.183-oracle.User=zabbix #授权的账号
172.20.10.183-oracle.Password=zabbix #授权的密码
172.20.10.183-oracle.MaxActive=10
172.20.10.183-oracle.MaxWait=100
172.20.10.183-oracle.MaxIdle=1
172.20.10.183-oracle.QueryListFile=./conf/query.props #要查询的语句都在这定义的,不满意自己改
oracle 主机上操作 (这步可以省略,只要知道数据库实例,账号,密码)
下面是 oracle 11g 的(12c 语法不一样)授权语句如下,创用户,授权,这些操作,我都是在 oracle 数据库的 sqlplus 下执行的
[oracle@oracle ~]$ sqlplus / as sysdba
SQL*Plus: Release 11.2.0.3.0 Production on Wed Sep 7 18:01:54 2016
Copyright (c) 1982, 2011, Oracle. All rights reserved.
Connected to:
Oracle Database 11g Enterprise Edition Release 11.2.0.3.0 – 64bit Production
With the Partitioning, OLAP, Data Mining and Real Application Testing options
SQL>
CREATE USER ZABBIX IDENTIFIED BY zabbix DEFAULT TABLESPACE SYSTEM TEMPORARY TABLESPACE TEMP PROFILE DEFAULT ACCOUNT UNLOCK;
GRANT CONNECT TO ZABBIX;
GRANT RESOURCE TO ZABBIX;
ALTER USER ZABBIX DEFAULT ROLE ALL;
GRANT SELECT ANY TABLE TO ZABBIX;
GRANT CREATE SESSION TO ZABBIX;
GRANT SELECT ANY DICTIONARY TO ZABBIX;
GRANT UNLIMITED TABLESPACE TO ZABBIX;
GRANT SELECT ANY DICTIONARY TO ZABBIX;
GRANT SELECT ON V_$SESSION TO ZABBIX;
GRANT SELECT ON V_$SYSTEM_EVENT TO ZABBIX;
GRANT SELECT ON V_$EVENT_NAME TO ZABBIX;
GRANT SELECT ON V_$RECOVERY_FILE_DEST TO ZABBIX;
启动 orabbix
[root@zabbix orabbix]# cp init.d/orabbix /etc/init.d/
[root@zabbix orabbix]# ll /etc/init.d/orabbix
-rwxr-xr-x 1 root root 1693 Sep 14 21:40 /etc/init.d/orabbix
[root@zabbix orabbix]# /etc/init.d/orabbix start
Starting Orabbix service:
报错的话,检查配置文件,数据库地址,端口,实例名,账号,密码是否正确,需要验证对于不懂 oracle 的怎么办,搜命令呗,我也是一路过来,各种坑~~~~~
然后里面看日志
[root@zabbix orabbix]# tailf /opt/orabbix/logs/orabbix.log
[main] INFO Orabbix – ——— on Database -> orcl
[pool-1-thread-1] WARN Orabbix – Error while executing ->dbversion- on database ->172.20.10.183-oracle- Exception received ORA-24247: network access denied by access control list (ACL)
ORA-06512: at “SYS.UTL_INADDR”, line 4
ORA-06512: at “SYS.UTL_INADDR”, line 35
ORA-06512: at line 1
出现这些日志,不影响后面的操作,如果你是完美主义者,满足你
在 oracle 数据库的 sqlplus 下执行下面三条命令
exec dbms_network_acl_admin.create_acl(acl => ‘resolve.xml’,description =>’resolve acl’, principal =>’ZABBIX’, is_grant => true, privilege =>’resolve’);
exec dbms_network_acl_admin.assign_acl(acl=> ‘resolve.xml’, host =>’*’);
commit;
到此,安装配置完成,则通过 web 页面访问监控界面直接导入模板即可
模版放置在 /opt/orabbix/template 下
Orabbix_export_full.xml #只需要导入这个一个模板就好

添加主机

然后链接 oracle 的模板

添加完成之后的效果

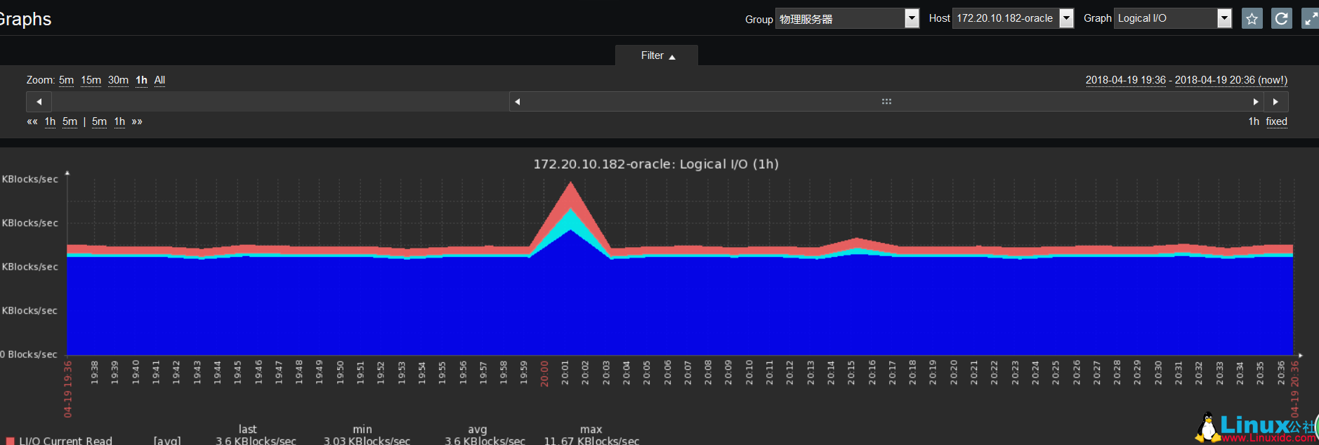
查看最新数据

这时候图也有了

常见错误
[root@zabbix orabbix]# tailf /opt/orabbix/logs/orabbix.log
[main] ERROR Orabbix – Error on Configurator for database 172.20.10.183 oracle –>ORA-01017: invalid username/password; logon denied
config.props 配置文件中,数据库账号密码不对,或者在 oracle 数据库没授权这个用户






