共计 3917 个字符,预计需要花费 10 分钟才能阅读完成。
ES 老集群用的 2.4.1 版本,跑的比较好就一直没动,最近看资料 ES5.X 已经稳定,并且性能有较大提升,心里就发痒了,但由于业务要保持高可用的属性,就得想一个平滑升级的方案,最后想到了多实例过度的办法,5.X 版本网上介绍配置变化较大,也做好了踩坑准备,确定好要升级后,立刻动手。
一、对应升级改造方案
使用端口 9220 和 9330 安装并配置好新的 ES5.2.1 实例 ——> 关掉 logstash 并将 ES2.4.1 实例堆栈调小重启(kafka 保留 3 个小时日志所以不会丢失)——>启动 ES5.2.1 并将 logstash 开启指向 ES5.2.1——>安装新版 kibana 实例做好指向,老数据用 http://host/old 访问——>ES5.2.1 配置调优。
二、升级后统一用 supervisord-monitor 管理
github:https://github.com/mlazarov/supervisord-monitor

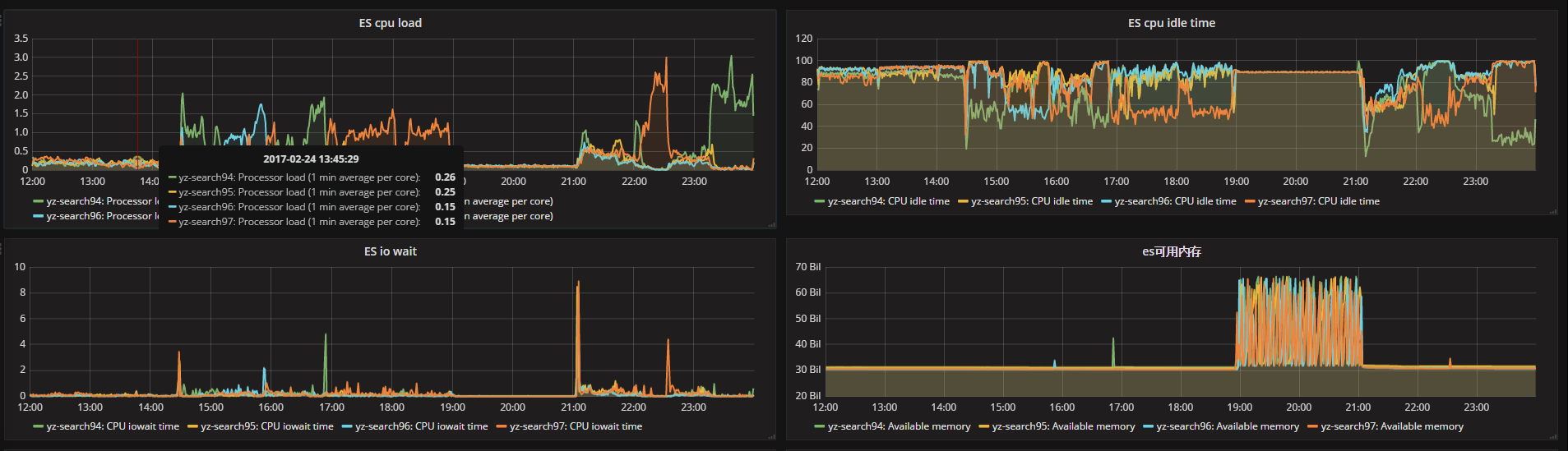
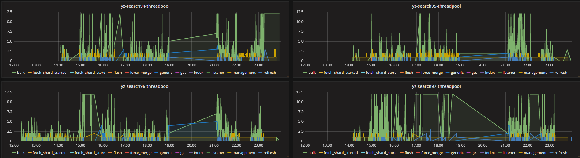
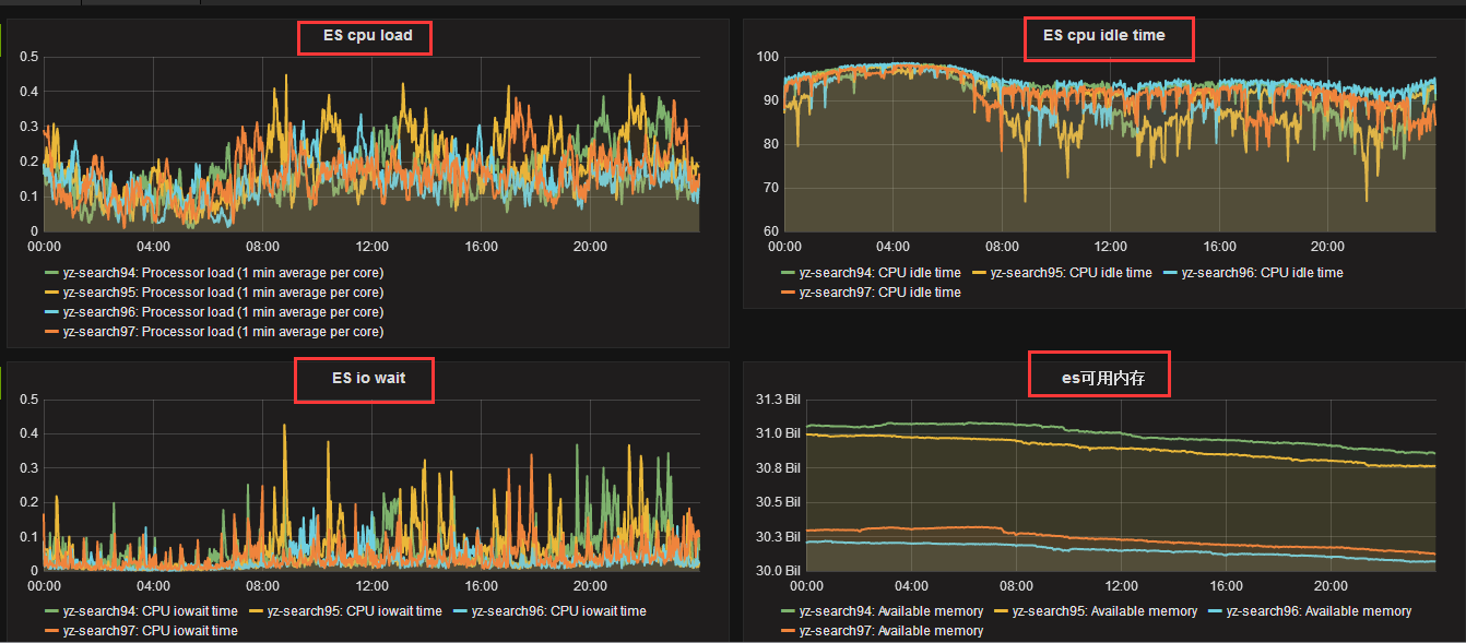
三、优化前后 ES 的 cpu、IO 和 thread_pool 的监控数据如下
优化前:


优化后:


从监控数据看最高的活跃进程数还是 bulk 的批量处理操作,如果不调优,直接会 block。
四、升级过程——编写了 ES5.2.1 的安装脚本如下
之前用的 rpm 包,后考虑直接使用 tar 包安装,对于需要系统做的调优操作,直接编写自动化安装脚本,一键将所有系统参数配置后,将环境搭建好。
#/bin/sh #writer:gaolixu id elasticsearch || useradd elasticsearch -s /sbin/nologin # 添加用户 grep "* - nofile 512000" /etc/security/limits.conf || echo "* - nofile 512000" >> /etc/security/limits.conf # 修改文件描述符数量 grep "elasticsearch - nproc unlimited" /etc/security/limits.conf || echo "elasticsearch - nproc unlimited" >> /etc/security/limits.conf # 修改最大打开进程数数量 grep "fs.file-max = 1024000" /etc/sysctl.conf || echo "fs.file-max = 1024000" >> /etc/sysctl.conf # 修改系统文件描述符 grep "vm.max_map_count = 262144" /etc/sysctl.conf || echo "vm.max_map_count = 262144" >> /etc/sysctl.conf # 修改程序最大管理的 vm sysctl -p cd /usr/local/src[! -f /usr/local/src/elasticsearch-5.2.1.zip ] && wget https://artifacts.elastic.co/downloads/elasticsearch/elasticsearch-5.2.1.zip [! -d /usr/local/src/elasticsearch-5.2.1 ] && unzip elasticsearch-5.2.1.zip mv elasticsearch-5.2.1 /usr/local/chown -R elasticsearch:elasticsearch /usr/local/elasticsearch-5.2.1 # 修改拥有者所有组 sed -i 's/-XX:+UseConcMarkSweepGC/-XX:+UseG1GC/' /usr/local/elasticsearch-5.2.1/config/jvm.options #GC 方式修改为 G1 sed -i 's/-XX:CMSInitiatingOccupancyFraction=75/-XX:MaxGCPauseMillis=200/' /usr/local/elasticsearch-5.2.1/config/jvm.options sed -i 's/-XX:+UseCMSInitiatingOccupancyOnly/#-XX:+UseCMSInitiatingOccupancyOnly/' /usr/local/elasticsearch-5.2.1/config/jvm.options五、升级过程——配置文件、索引相关的更新调优
升级期间着实踩了不少坑,老版 ES 索引配置可以直接写到配置文件里,新版是不行的,必须使用 api 去设置,另外 ES2.X 版本的进程数调优,在 ES5.X 我发现调整与否没有影响。配置文件如下:
cluster.name: yz-5search path.data: /data1/LogData5/path.logs: /data1/LogData5/logsbootstrap.memory_lock: false #CentOS6 内核不支持,必须要关闭 bootstrap.system_call_filter: falsenetwork.host: 10.39.40.94 http.port: 9220 transport.tcp.port: 9330 discovery.zen.ping.unicast.hosts: ["10.39.40.94:9330","10.39.40.95:9330","10.39.40.96:9330","10.39.40.97:9330"] discovery.zen.minimum_master_nodes: 2 http.cors.enabled: truehttp.cors.allow-origin: "*"为了加快索引效率,编写 index 的模板配置(index 配置不允许写到配置文件了),将参数 put 到 es 的里,当然模板也可以通过前端 logstash 指定(要改 logtash 觉得麻烦),template 脚本如下:
#/bin/sh #writer:gaolixu #index template curl -XPUT 'http://10.39.40.94:9220/_template/cms_logs?pretty' -d '{ "order": 6, # 优先级 "template": "logstash-cms*", # 正则匹配索引 "settings": { "index.refresh_interval" : "60s", # 索引刷新时间 "index.number_of_replicas" : "0", # 副本数设置为 0 "index.number_of_shards" : "8", # 分片数设置为 8,共 4 台服务器 "index.translog.flush_threshold_size" : "768m", #translog 触发 flush 的阀值 "index.store.throttle.max_bytes_per_sec" : "500m", # 存储的阀值 "index.translog.durability": "async", # 设置 translog 异步刷新到硬盘,更注重性能 "index.merge.policy.segments_per_tier": "25", # 每一轮 merge 的 segment 的允许数量, 默认是 10 "index.merge.policy.floor_segment": "100mb", # 小于这个值的 segment 会四舍五入,防止很小的 segment 的频繁 flush "index.merge.scheduler.max_thread_count": "1", # 机械盘设置为 1 "index.routing.allocation.total_shards_per_node": "2" # 每个节点上两个分片 } }'备:如果是更改,将 PUT 改为 POST
日志保留 7 天,清除的脚本如下,写入计划任务:
#!/bin/bash #writer:gaolixu DATE=`date +%Y.%m.%d.%I` DATA2=`date +%Y.%m.%d -d'-7 day'` curl -XDELETE http://10.39.40.97:9220/logstash-*-${DATA2}*?pretty由于单个索引达到了 35G 甚至 40G 以上,于是在 logstash 层面对建索引数量进行修改,把每天 12 个索引修改为每天 24 个索引:

logstash 的修改如下:
index => "logstash-cms-front-nginx-%{+YYYY.MM.dd.hh}" 修改为 index => "logstash-cms-front-nginx-%{+YYYY.MM.dd.HH}"备注:supervisor 的安装
easy_install meld3 easy_install pip easy_install supervisor本文永久更新链接地址:http://www.linuxidc.com/Linux/2017-03/142226.htm






