共计 1194 个字符,预计需要花费 3 分钟才能阅读完成。
一、Kibana 之 Visualize 功能
在首页上 Visualize 标签页用来设计可视化图形。你可以保存之前在 discovery 中的搜索来进行画图,然后保存该 visualize,或者加载合并到 dashboard 里。一个可视化可以基于以下几种数据源类型:
一个新的交互式搜索
一个已保存的搜索
一个已保存的可视化
下面是 kibana 自带的几种 visualize 类型
类型 用途
Area chart 用区块图来可视化多个不同序列的总体贡献。
Data table 用数据表来显示聚合的原始数据。其他可视化可以通过点击底部的方式显示数据表。
Line chart 用折线图来比较不同序列。
Markdown widget 用 Markdown 显示自定义格式的信息或和你仪表盘有关的用法说明。
Metric 用指标可视化在你仪表盘上显示单个数字。
Pie chart 用饼图来显示每个来源对总体的贡献。
Tile map 用瓦片地图将聚合结果和经纬度联系起来。
Vertical bar chart 用垂直条形图作为一个通用图形。
画图步骤:Visualize–> 选择类型 –> 搜索栏筛选结果 1 –> 在 2 工具栏内选择聚合构建器 –>3 实时预览 –> 将该图保存。
下面主要说下 http 服务器的一些图的画法。至于其它的分析,还有待学习。
二、HTTP dashboard 的一步步构建
1. 先展示一下字段以及字段所对应的值,如下:


一定要先知道你的日志里的字段内容,不然图就画的没有意义了。。。
2. 开始第一个图吧,Area chart 类型,统计网站各个时间段的请求响应传输量分布

之后保存为 visualize,这些图放在 dashboard 上会”实时“刷新的。
2.Data table 类型。统计访问请求页面 TOP10

3.Line chart 统计 ip 在某个时间段的点击量
4.Metric 查看 UV,查看网站来访者数量(如果校园网的话或者代理的话,可能反映的不太真实)

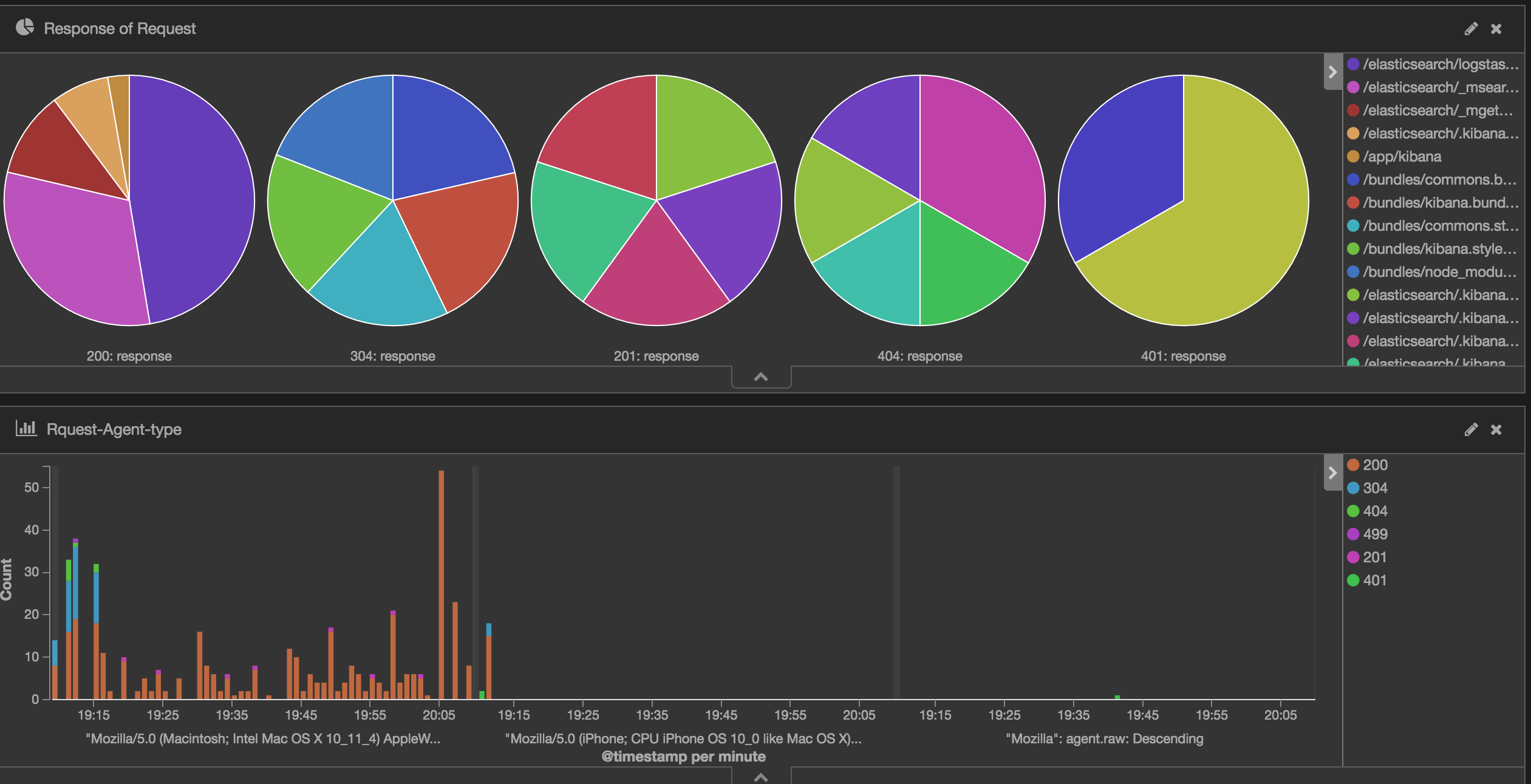
5.Pie chart 大饼,统计响应码所回应的请求页面分布图

6.Tile map 网站访问者的 ip 归属地理位置

7.Vertical bar chart,以客户端使用的代理类型为区别,查看某时间段响应的响应代码
(原创:http://www.cnblogs.com/hanyifeng/ 飞走不可)

四、最终的 dashboard
图 1:

图 2:

图 3:

五、最后
kibana 的可视化图形,还需要根据自己的需求来与字段相结合。而且 kibana 还有另外的插件,比如 cloudtag、Line、Timelion 等。后续有其它图会继续更新此文哈。也欢迎大家在下面进行拍砖、交流哈。最后,南瓜节 happy 呀!!
本文永久更新链接地址:http://www.linuxidc.com/Linux/2016-12/138103.htm






